5points Warum reagierst du nicht auf unsere Vorschläge? In Kaltern müsste VDSL Verfügbar sein. Damit hast du keine Ping und Jitter Probleme. (4-5ms nach Bozen mit Tim VDSL)
4G wird immer schlechter sein als eine Kabelverbindung
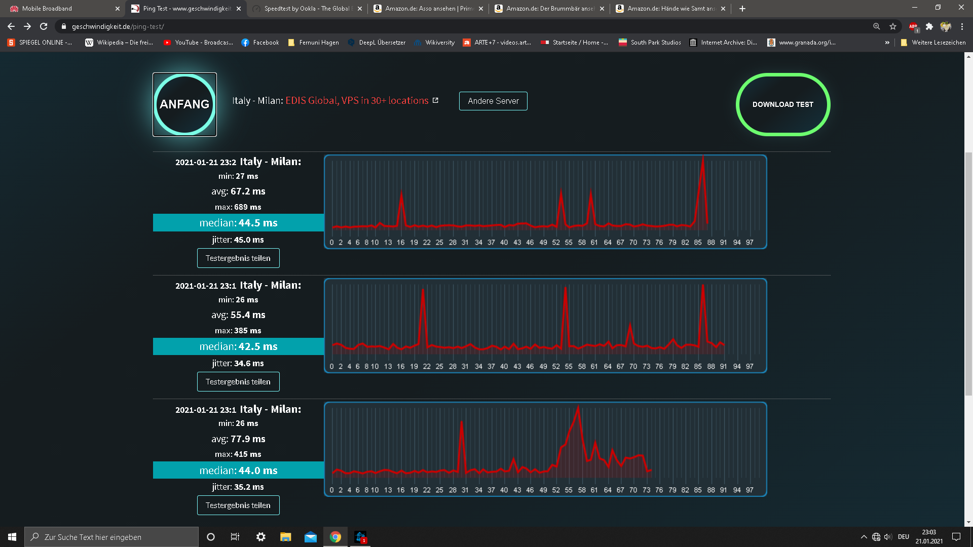
Hier ein Test aus Kaltern mit TIM VDSL von gerade eben, ziemlich weit vom Verteiler entfernt:

Zu dem von dir verwendeten Testserver auf geschwindigkeit.de habe ich mit der VDSL Linie 12-15ms